Woori BNC
닫기

고객센터

제목 응용 소프트웨어개발의뢰 가능합니다~
작성일자 2025.10.28

안녕하세요. 소프트웨어개발업체 우리비엔씨입니다.

저희는 기업용 또는 각종 업무에 관련된 다양한 응용 소프트웨어를  의뢰받아개발하는 업체로서 2011년도 부터 현재까지 활발히 사업중에 있습니다.
 

응용 소프트웨어를 개발한다는 의미는 특정 업종이나 기술에 제한을 두지않고 어떤 업무를 의뢰하시더라도 개발에 임한다는 뜻입니다.
지금 개발하시고자하는 업무가 있으시다면 저희와 충분히 협의해 보시면 적어도 개발의뢰하시는 내용의 방향성이라도 잡으실 수 있으리라 자신합니다.​

 

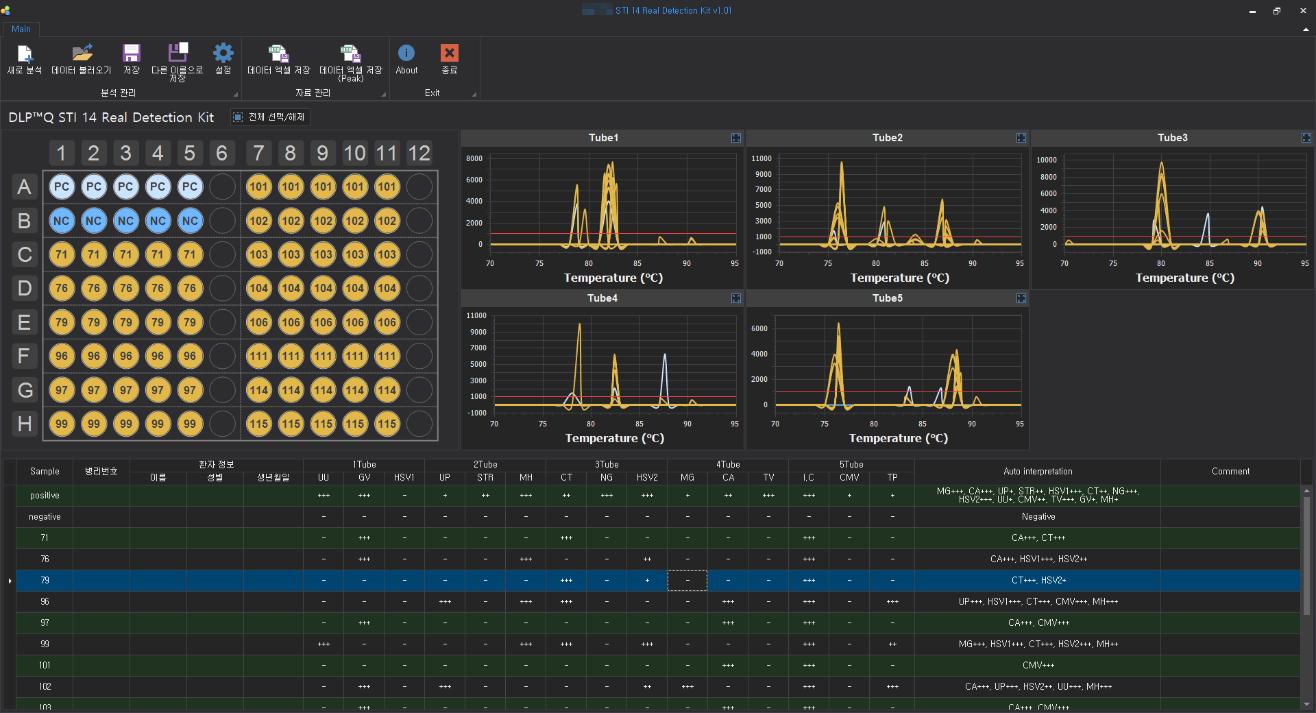
저희는 매출/정산/영업/고객/재고관리 등의 업무관련 전산시스템 구축, PCR유전자분석(NGS, 진단키트) 등의 특수한 영역의 소프트웨어, 데이터베이스 설계/구축, DB최적화 튜닝, SQL튜닝, 각종 데이터적재/가공/모니터링 시스템, 장비제어 소프트웨어 등의 다양한 분야의 소프트웨어를 응용 개발하고 있습니다.
 

소프트웨어개발의뢰가 필요하시면 부담없이 편하게 연락주세요.

감사합니다.​
 

홈페이지: http://www.wooribnc.com

이메일: admin@wooribnc.com // lwjvegas@gmail.com

연락처: 0 1 0 - 5 1 7 7 - 8 0 5 5 // 070-4809-7769

*소프트웨어개발자경력 특급기술자, 정보처리기사

이전글 Log/CSV 로그데이터 분석 및 맞춤형 프로그램개발 가능합니다!
다음글 모든 프로그램개발 가능합니다!!